Network Details¶

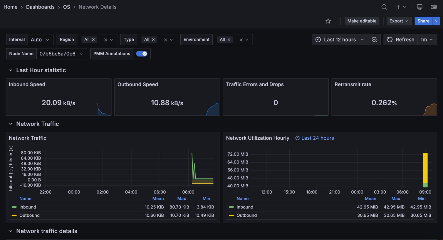
Last Hour Statistic¶
This section reports the inbound speed, outbound speed, traffic errors and drops, and retransmit rate.
Network Traffic¶
This section contains the Network traffic and network utilization hourly metrics.
Network Traffic Details¶
This section offers the following metrics:
- Network traffic by packets
- Network traffic errors
- Network traffic drop
- Network traffic multicast
Network Netstat TCP¶
This section offers the following metrics:
- Timeout value used for retransmitting
- Min TCP retransmission timeout
- Max TCP retransmission timeout
- Netstat: TCP
- TCP segments
Network Netstat UDP¶
In this section, you can find the following metrics:
- Netstat: UDP
- UDP Lite
The graphs in the UDP Lite metric give statistics about:
InDatagrams- Packets received
OutDatagrams- Packets sent
InCsumErrors- Datagrams with checksum errors
InErrors- Datagrams that could not be delivered to an application
RcvbufErrors- Datagrams for which not enough socket buffer memory to receive
SndbufErrors- Datagrams for which not enough socket buffer memory to transmit
NoPorts- Datagrams received on a port with no listener
ICMP¶
This section has the following metrics:
- ICMP Errors
- Messages/Redirects
- Echos
- Timestamps/Mask Requests
ICMP Errors¶
InErrors- Messages which the entity received but determined as having ICMP-specific errors (bad ICMP checksums, bad length, etc.)
OutErrors- Messages which this entity did not send due to problems discovered within ICMP, such as a lack of buffers
InDestUnreachs- Destination Unreachable messages received
OutDestUnreachs- Destination Unreachable messages sent
InType3- Destination unreachable
OutType3- Destination unreachable
InCsumErrors- Messages with ICMP checksum errors
InTimeExcds- Time Exceeded messages received
Messages/Redirects¶
InMsgs- Messages which the entity received. Note that this counter includes all those counted by
icmpInErrors InRedirects- Redirect messages received
OutMsgs- Messages which this entity attempted to send. Note that this counter includes all those counted by
icmpOutErrors OutRedirects- Redirect messages sent. For a host, this object will always be zero, since hosts do not send redirects
Echos¶
InEchoReps- Echo Reply messages received
InEchos- Echo (request) messages received
OutEchoReps- Echo Reply messages sent
OutEchos- Echo (request) messages sent
Timestamps/Mask Requests¶
InAddrMaskReps- Address Mask Reply messages received
InAddrMasks- Address Mask Request messages received
OutAddrMaskReps- Address Mask Reply messages sent
OutAddrMasks- Address Mask Request messages sent
InTimestampReps- Timestamp Reply messages received
InTimestamps- Timestamp Request messages received
OutTimestampReps- Timestamp Reply messages sent
OutTimestamps- Timestamp Request messages sent